產品詳情
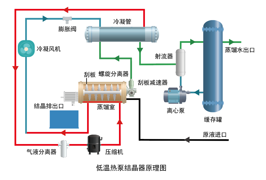
低溫熱泵結晶器通過壓縮機作用于冷媒,獲得高溫高壓工質氣體,經過冷凝器工質氣體放熱液化,冷卻得到工質液體,同時將熱量傳給物料,使物料中的水分汽化,與物料分離,在蒸發器頂部經冷凝成冷卻水通過冷凝水排水裝置排出,冷凝后的工質液體通過減壓再次氣化,在蒸發器中吸收由物料中的水分汽化產生的水蒸汽的熱量,經壓縮機的吸入再壓縮,如此循環工作。隨著過程的持續,物料中的水份不斷被蒸發并冷凝排出,物料的濃度不斷提高。直至達到目標濃度后形成高濃度液體或者固體(干粉或晶體),排入存儲裝置,回用或者委外處置。


1、沸點的降低:
液體的沸點隨蒸發釜內壓強的降低而降低。沸點溫度隨外界壓強而變化 ,水的沸點T(℃)隨壓強P( Pa)的變化的經驗關系式為T =100+0.0367×( P-1.013×10 ^ 5)-0.000023×( P-1.013×10^ 5) ^2
低溫蒸發器反應釜在抽真空系統作用下 ,系統內真空度約為6.2744KPa →37℃ ,正常大氣壓下水的 蒸發溫度為 101.325KPa →100℃。蒸發溫度為0℃時的壓強 0.611KPa →0℃ ,在此壓強 =6.2774KPa下水的沸點為37℃。
2、蒸發:
蒸發過程中的加熱與制冷 , 熱交換通過 壓縮機對氟利昂做功來實現。 液體受熱沸騰 蒸發成水蒸氣 ,水蒸氣遇冷液化成蒸餾水。

3、結晶:
高含鹽的廢液經過蒸發水分丟失后 , 溶液中的 金屬鹽(溶質) 成結晶體析出。
3、低溫熱泵結晶器原理圖:

產品優勢:
- 熱泵結晶系列是一種利用熱泵技術的低溫蒸發結晶器;
- 真空度保持 約-92-98KPa,蒸發溫度30 ~ 45℃;
- 蒸餾釜多采用316/316L不銹鋼或 特殊合金制;
- 夾套式熱交換器不與進水管接觸;
- 內置螺旋刮刀由減速機 控制,用于排鹽;
- 自帶物料進口,氣動進液;
- 泡沫檢測裝置和消泡系統;
- 自動排放結晶鹽;
- 自帶三菱PLC和控制屏綜合控制系統
產品特征:
- 熱泵結晶系列是一種利用熱泵技術的低溫蒸發結晶器;
- 蒸汽結晶系 列是一種利用蒸汽技術的低溫蒸發器;
- 真空度保持約-92-96KPa,蒸 發溫度30 ~45℃;
- 蒸餾釜多采用2205/2506/鈦合金;
- 夾套式熱交換 器不與進水管接觸;
- 內置刮刀由減速機控制,用于排鹽;
- 自帶物料進口,配置氣動進液閥;
- 自帶泡沫檢測裝置和消泡系統;
- 自動排放 結晶鹽;
- 自帶三菱PLC和控制屏綜合控制系統
產品服務:
長期提供免費培訓,高效低能,全自動智能化,無人工成本

| 參數 | 單位 | BPR-25 | BPR-50 | BPR-100 |
| 每小時處理量 | Kg/H | 25 | 50 | 100 |
| 日處理量 | Kg/D | 500 | 1000 | 2000 |
| 總功率 | Kw | 10 | 16 | 30 |
| 電力消耗 | KWH/M3 | 280-350 | 280-350 | 280-350 |
| 長*寬*高 | MM | 2100*1400*2700 | 3000*2000*3500 | 4750*1750*4000 |

用于醫藥、食品、化工、輕工等行業的水或有機溶媒溶液的蒸發濃縮濃和廢液處理,尤其是適用于熱敏性物料。
暫無上一篇
暫無下一篇